Особенности SEO в узкой нише. Кейс компании Bacparts
Главная сложность при продвижении сайта в специфической нише – мало экспертной информации о сложных товарах, запчастях и услугах компании для создания контента. Но это тот случай, когда заморочиться стоит – результаты работы в плане SEO могут превзойти ожидания. Рассказываем о том, как мы в Darvin Digital работали над созданием и продвижением сайта bacparts.ru – о результатах, которых достигли, и впечатляющем потенциале проекта.
О заказчике
Работу с Bacparts мы начали в 2020 году. Это сервисное подразделение компании «Инфинит Груп», официального представителя Baltimore Aircoil на территории России. Baltimore Aircoil (или BAC) – мировой лидер по производству систем промышленного охлаждения, компания основана в США и имеет производства по всему миру.
Наш заказчик – часть этой большой команды. Он занимается сервисным обслуживанием, ремонтом и модернизацией оборудования Baltimore Aircoil на территории России: открытых и закрытых градирен, испарительных конденсаторов, адиабатических охладителей. Помимо этого, на сайте bacparts.ru можно заказать комплектующие к оборудованию Baltimore Aircoil.
Оборудование BAC используется на заводах, фабриках, причем спектр применения очень широкий – от пищевых производств до нефтяной отрасли и оборонной промышленности.

Какая задача перед нами стояла
До обращения в Darvin у заказчика не было отдельного сайта. Был общий сайт компании «Инфинит Груп», больше ориентированный на продажу оборудования. Они решили вывести сервисное подразделение в отдельное направление – соответственно, понадобилось сделать сайт.
Договор с Darvin Digital предусматривал создание сайта на основе прототипа и дальнейшее комплексное продвижение (реклама + SEO).
Что мы делали. По пунктам 1. Создание сайта
Сайт мы делали на прототипе (на собственной платформе DarvinCMS 5). У нас есть ряд заранее созданных сайтов, которые обладают необходимым функционалом для каждой из ниш в разных тематиках. Их использование уменьшает финальную стоимость проекта для клиента. Сайт на прототипе мы можем доработать, что-то добавив или убрав, изменить функционал. Плюс, само собой, мы делаем оформление в фирменных цветах, дизайн согласно брендбуку. Рисуем макеты структуры, визуала, клиент смотрит их и дает обратную связь. В случае bacparts.ru клиент внес несколько правок и утвердил финальный макет.

2. Продвижение
Тут была классика SEO-продвижения, чистая работа с контентом, как по учебнику. Что мы делали конкретно:
- дозаполнили сайт основным контентом (часть его мы разместили в рамках договора по созданию сайта);
- прошлись по метатегам title, сделали техническую оптимизацию;
- проработали структуру сайта и написали контент для разделов и отдельных страниц, на этом этапе было много сложностей, о них расскажем чуть дальше;
- внешняя оптимизация: разместили ссылки (каталоги, сабмиты, pbn).
В итоге довольно быстро, за считанные недели стали расти как позиции, так и трафик на сайт. Уже в начале работы над комплексным продвижением мы увидели, что много заходов на сайт было именно с поиска. Имело смысл продолжить работу в этом направлении.
Сложности
Добыть информацию о запчастях, их совместимости, технических характеристиках было трудно: заказчик делился ей «со скрипом», несмотря на наши многочисленные просьбы (может быть, не хотел тратить на это время). Так что большую часть информации нам приходилось искать самим: мы брали данные на сайте российского представительства, на официальном сайте фирмы головного офиса Baltimore Aircoil. Начали с написания контента для раздела «Комплектующие», потом проработали разделы «Сервис» и «Модернизация».
Исходники для работы заказчик предоставил в виде PDF-файлов. На них был список комплектующих для модернизации того или иного оборудования, картинка в виде 3D-рендера, название – вот всё, что у нас было.

Конечно же, для целей оптимизации этого было мало. Нужны были описания, технические характеристики по каждой из деталей – ведь пользователи искали по запросам именно это. Можно было дать также информацию, на что влияет оборудование (очищает воду, уменьшает шум, сохраняет энергию), с примерами и цифрами.
Клиент не хотел усложнять: по его мнению, файла в формате PDF было достаточно, поэтому мы пришли к промежуточному варианту: не делая отдельной страницы или карточки для каждой детали, разделили запчасти на категории и описали эти категории. Например, в «Сохранение воды» у нас вошло управление сливом, сепаратор, патрубки, теплообменники.
Компания-заказчик долго давала обратную связь и в целом сотрудничество строилось с трудом: многие наши предложения остались без ответа, а по каким-то моментам сотрудничество шло, но согласования занимали очень много времени.
Сложно оценить конверсию в продажи: мы не знаем, как заказчик обрабатывал лиды. В админке сайта много жалоб от пользователей, например: «не дозвонился, пожалуйста, перезвоните». Соответственно, и нам сложно оценить результативность нашей работы, хотя сами заявки мы видели – клиенты готовы были покупать.
Результаты
Считаем ли мы этот кейс успешным? Да – поставленные задачи мы выполнили. Пусть трафик не был многотысячным, но в случае такого специфического продукта охват широкой целевой аудитории и не нужен. Было много возможностей для роста трафика как минимум в 2–3 раза при условии заинтересованности самого заказчика. Но давайте перейдем к цифрам.
1. Трафик
Мы начали работать в июле 2021 года, первый трафик пошел в августе, постепенно он рос и к ноябрю составил 75 человек с поиска. Всего трафик на ноябрь составлял 210 человек. Это были прямые заходы, ссылки на сайтах: сабмиты, каталоги, PBN. Были заходы из соцсетей, а также с поиска и с рекламы (140 из 210).

Далее был закономерный спад к Новому году – многие сферы и товары «взлетают» в предпраздничное время, но промышленное оборудование не в их числе. В январе 2022 года мы выкатываем обновление, добавив текстовый контент в виде списка оборудования для модернизации. Получаем резкий рост трафика – и это при том, что к этому моменту рекламу заказчик уже не оплачивал, и трафик с рекламы начал снижаться. В марте переходов с рекламы не было совсем.

На графике выше можно видеть хороший рост трафика до марта 2022 года – он продолжил расти, хотя мы закончили работать с Bacparts в середине февраля. Особенность SEO-продвижения в том, что оно дает отсроченный эффект, и потерять позиции в низкоконкурентной нише довольно-таки сложно.
Далее, с апреля 2022 года трафик начал падать – однако это не говорит напрямую о том, что компания сейчас не работает с SEO. Возможно, свою роль сыграли ограничения на экспорт и импорт зарубежного оборудования из-за экономических санкций, введенных как раз весной 2022 года.
2. Позиции
Что касается позиций, первый сбор семантики – 75 запросов, все они были брендовые: «балтимор конденсаторы», «bac градирни официальный сайт», «конденсатор baltimore», «градирни baltimore», «вентиляторная градирня bac», «испарительный конденсатор балтимор» и т д.
К февралю 2022 года добавили запросы без упоминания бренда: например, «комплектующие для градирен», «запасные части для градирен», «обслуживание градирни». В этот момент мы доработали контент на сайте, сделали его чуть более общим. Увидели хороший рост позиций. Пример – запрос «адиабатические охладители детали» с 38-го места вырос до 1-го. Вот как росли позиции в целом:

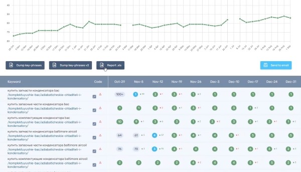
Помимо этого, мы дособирали семантику по конкретным запчастям. По ним тоже есть рост, даже сейчас, когда сайтом никто не занимается (изменений на нем нет, мы это видим). Пример: по запросу «купить запчасти конденсатора bac» в октябре 2021 года была 100-я позиция, в ноябре – уже 1-я. И эта позиция удерживается до настоящего времени.

К ноябрю 2021 года таких выходов в топ-10 с позиции 100+ было достаточно много (см. график). За месяц-два, а по некоторым запросам – и за неделю.

3. Конверсия
Результаты по конверсии выглядели следующим образом (наиболее значимой целью было скачивание файла с формой заявки):

Что можно было бы сделать иначе
1. Добавить информацию, куда еще подходят запчасти BAC
Запчасти для промышленных систем чаще всего ищут по названию бренда и виду оборудования: например, «градирня BAC». В процессе работы мы обнаружили, что запчасти BAC подходят на некоторые градирни и конденсаторы других фирм. Это расширяло возможности поисковой оптимизации: например, завод, на котором стоит градирня от производителя из Иваново, мог бы заказать запчасти BAC для этой градирни. Однако конкретной информации о совместимости для различного оборудования у нас не было. Заказчик пообещал дать нам список, но в итоге мы его не дождались.
2. Создать карточки товаров для конкретных запчастей
Поиск по названию конкретной запчасти или ее номеру модели люди осуществляют реже (примеры запросов: «каплеуловители vxc», «форсунки орошения vxc», «коллектор vxc», «муфта vxc»). Тем не менее, даже 1-2 запроса в месяц имеют значение. Сумма контракта по заявке может достигать нескольких миллионов рублей, ведь речь о дорогостоящем промышленном оборудовании. Это способно окупить все затраты на продвижение сайта в течение года (вместе с его разработкой).
Мы предлагали клиенту создать карточки товаров с описаниями для каждой детали – большинство из них были в ассортименте, а то, чего в наличии не было, заказчик легко мог поставить. Но он не хотел выводить такие описания отдельно, именно в виде товаров. Частично нам удалось расширить текстовые блоки на страницах со списками комплектующих, однако отдельные карточки были бы более эффективным инструментом.
3. Сделать более удобную и понятную форму заказа
С такой формой заказа, которую мы реализовали на сайте по пожеланиям заказчика, мы не работали ни до, ни после (хотя некоторые компании такой вариант используют). Для того, чтобы сделать заказ, покупатель должен выполнить следующие действия:
- скачать интерактивный PDF-файл со списком запчастей;
- отметить в нем необходимые пункты, сохранить;
- вернуться на сайт, вбить контактную информацию в специальную форму, прикрепить туда сохраненный файл, отправить;
- ждать, когда с ним свяжется менеджер.

Возможно, такая схема заказа была привычна для клиентов Bacparts, и они не испытывали больших неудобств, но гораздо более простым вариантом была бы облегченная версия каталога с корзиной, где можно набрать нужные запчасти и сразу оформить заказ.
В прототипе, который выбрал клиент, корзины изначально не было, хотя функционал карточки товаров был. Доработка увеличила бы стоимость создания сайта примерно на 25 тысяч рублей (обычный бюджет идет от 120 тысяч).
Если представить, что покупатели, которые были готовы сделать покупку, не стали разбираться со сложным алгоритмом формы заказа и решили купить запчасти в другом месте, компания теряет значительные суммы. Пример реального заказа (с ним все хорошо, он состоялся): покупатель прикрепляет даже не файл PDF, а его скан.

То есть, он его заполнил, сохранил, распечатал, отсканировал, потратив огромное количество времени… А впереди еще этап оплаты. Зачем такие сложности, если можно сделать привычную всем корзину, где процесс заказа осуществляется в несколько кликов?
Заключение
Источник: www.seonews.ru
Комментарии закрыты.